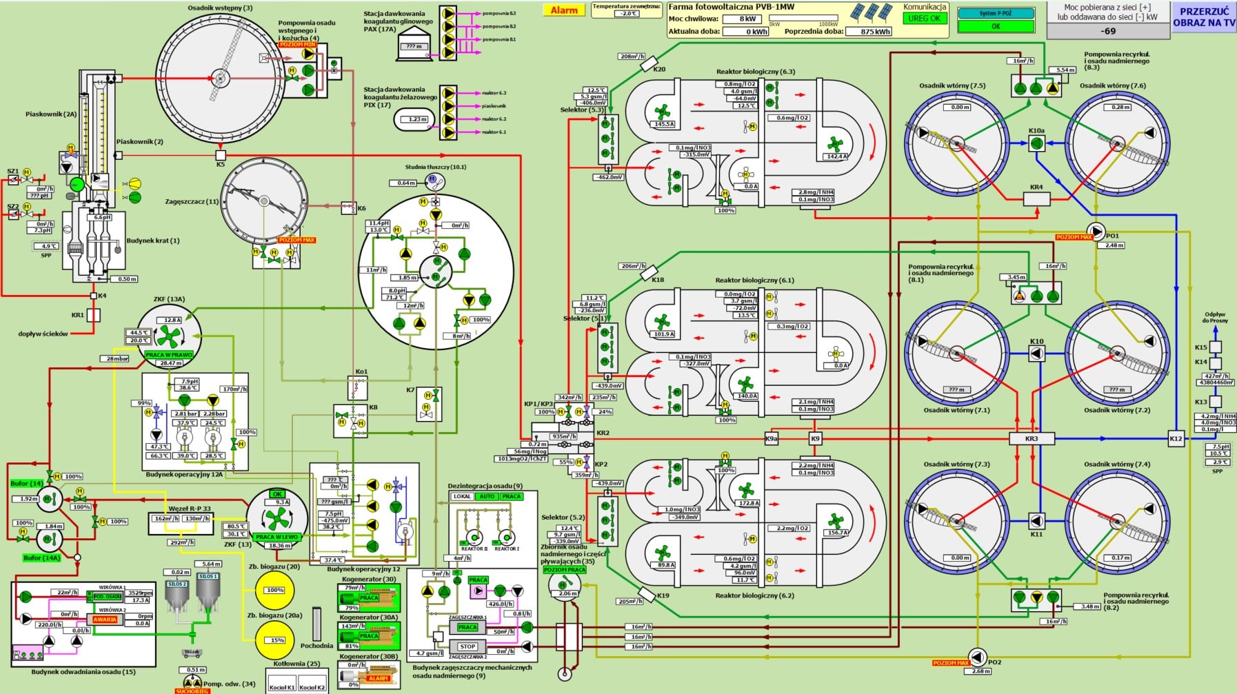
Schemat technologiczny

Schemat Technologiczny Oczyszczalni 2026
Kliknij obrazek aby powiększyć
Spółka Wodno-Ściekowa „PROSNA”

ul. Nowy Świat 2a
62-800 Kalisz

Adres do korespondencji:
Kuchary 52, 63-322 Gołuchów

Kontakt

centrala: 62 769 66 00
sekretariat: 62 769 66 01
fax: 62 769 66 02

Przewijanie do góry